Wakam - Play&Plug
UX/UI Design
How might we enable Wakam’s partners to design, launch, and monitor their own insurance products autonomously ?
ROLE                    Product Designer, Lead Design system
FOCUS                User research, Prototyping, Delivery
PLATFORM          SaaS
OVERVIEW 
During my collaboration with OCTO Technology, I worked with Wakam, a leading European B2B2C insurer, partnering with brokers, MGAs, insurtechs, digital platforms, and retailers to offer white-label and embedded insurance solutions.
THE PROBLEM
At the time Wakam's partners relied on manual, fragmented processes to create and manage their own insurance products. Launching new products was slow, complex, and required heavy support from Wakam’s internal teams. Partners had no centralized, digital platform to configure insurance offerings, manage compliance, or monitor product performance.

The company faced a clear need to empower its partners, simplify complex insurance rules and technical constraints, and accelerate the creation and launch of insurance products — all while maintaining reliability, regulatory compliance, and operational efficiency.

This context triggered the creation of Play & Plug, a digital platform designed to give partners autonomy over the entire lifecycle of their insurance products, from configuration to monitoring and reporting.

OBJECTIVES
The primary objectives were to reduce the time-to-market for new products, make complex insurance mechanisms accessible to diverse user profiles and provide a single, modular and scalable platform.
USERS
Play & Plug is primarily designed for Wakam's partners who distribute insurance products to their own clients:
  > Brokers & MGAs – insurance specialists needing to create and manage products efficiently
  > Insurtechs – tech-driven companies seeking scalable, digital insurance solutions
  > Non-insurance businesses (digital platforms, marketplaces, retailers) – companies wanting to integrate embedded insurance into their services without becoming insurers themselves

While partners are the primary users, Wakam’s product, business, and data teams also interact with Play & Plug to:
  > Support partners when needed
  > Monitor compliance and product performance
  > Collect feedback to improve platform usability
APPROACH
The project began with a discovery phase to align business goals, regulatory constraints, and product vision. This phase set the ambition to create a platform enabling partners to design and manage their insurance products autonomously.

User research followed, including qualitative interviews with Wakam clients, partners, and internal stakeholders from product, business, tech, and insurance teams. The goal was to understand existing workflows, identify pain points, and map user profiles and responsibilities.
Workshop example 
Based on these insights, a distributor-focused MVP was defined, allowing the team to focus on high-value user journeys, validate the value proposition quickly, and limit initial functional complexity. The first core user flows were designed around product creation and configuration.
Wireframes for the key user journeys were created and validated through regular user testing, with continuous iterations based on feedback.
In parallel, I worked with the marketing team to develop a dedicated art direction, defining the logo, color palette, look & feel, and tone of voice. My aim was to create an identity that felt professional, approachable, and distinctive, while breaking away from traditional insurance design codes.
Brand board
Here’s how the final design brings the experience to life across a selection of key pages.
Login
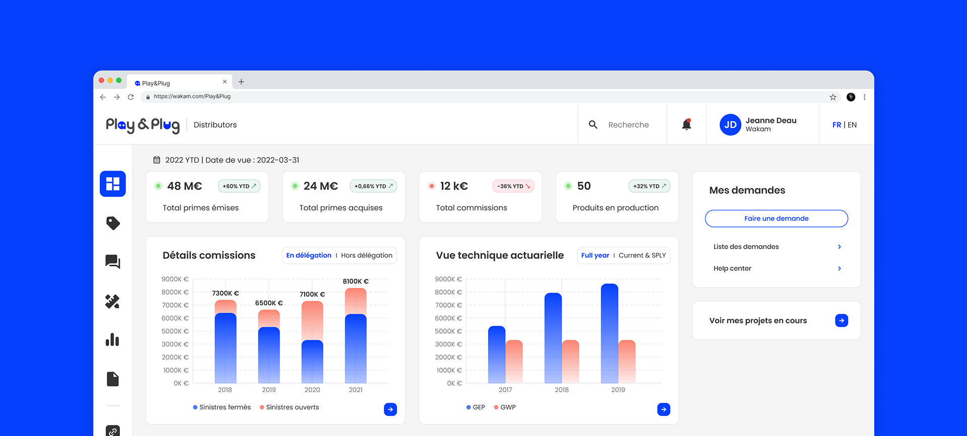
Dashboard
Products list
Product page
Teaser video for the launch of Play & Plug’s BETA version.
I also developed a UI kit and progressively structured it into a Design System in close collaboration with developers, including reusable components, composition rules, documentation, governance, and Storybook implementation. This ensured consistency, scalability, and long-term efficiency.
Figma UI Kit
Storybook
IMPACT
The platform was initially launched as a beta for distributors, with feedback collected to refine the experience. A few months later, V2 was released, opening the platform to all user profiles and expanding its functional scope from a focused MVP to a core product.

Key outcomes include:​​​​​​​
  > Increased autonomy for Wakam’s partners in creating, launching, and managing insurance products
  > Faster time-to-market for new insurance offerings
  > Improved understanding of insurance rules and product performance through clear dashboards and reporting
  > Reduced manual workload and dependency on internal teams for product creation
  > Consistent, professional, and approachable experience aligned with Wakam’s brand identity
  > Scalable foundation for expanding the platform to new partner types and additional features
Partners feedback on the collaborative design process and the use of Play & Plug :

You may also like

Back to Top